ICON 3.0 CONTROLS
Performance & Peace of Mind
ICON 3.O, our proprietary controls platform offers you unparraleled access and complete control over machine performance. Additionaly ICON 3.0 simplifies operator tasks by seamlessly integrating with our QTV Vision systems, and enables complete overview from a single HMI.
- Remote Support
- Intuitive HMI
- Machine Topology
- Scope Access
- Alerts
- User Credentials
- Intallation WIzard
- Single HMI for Vision
& Controls
Troubleshooting Tools and Autonomy
Our PC-based Intelligent Console is designed to increase throughput and optimize uptime. With built in support, documentation, tool tips, and an intuitive interface, clients have the autonomy required in a 24/7 environment. In case of a unique challenge, ICON 3.0 provides one click access to remote support and machine control, and live interaction with our technical teams, no matter where you are located in the world.
Topology
With ICON 3.0 you now have the ability to see the status of each I/O. This means quick access for direct navigation to a component and the ability to:
- Force ON/OFF all Inputs and Outputs
- Zoom in and out.
- Collapse Unused Rack
- Scope Access
- Color highlighting the state.
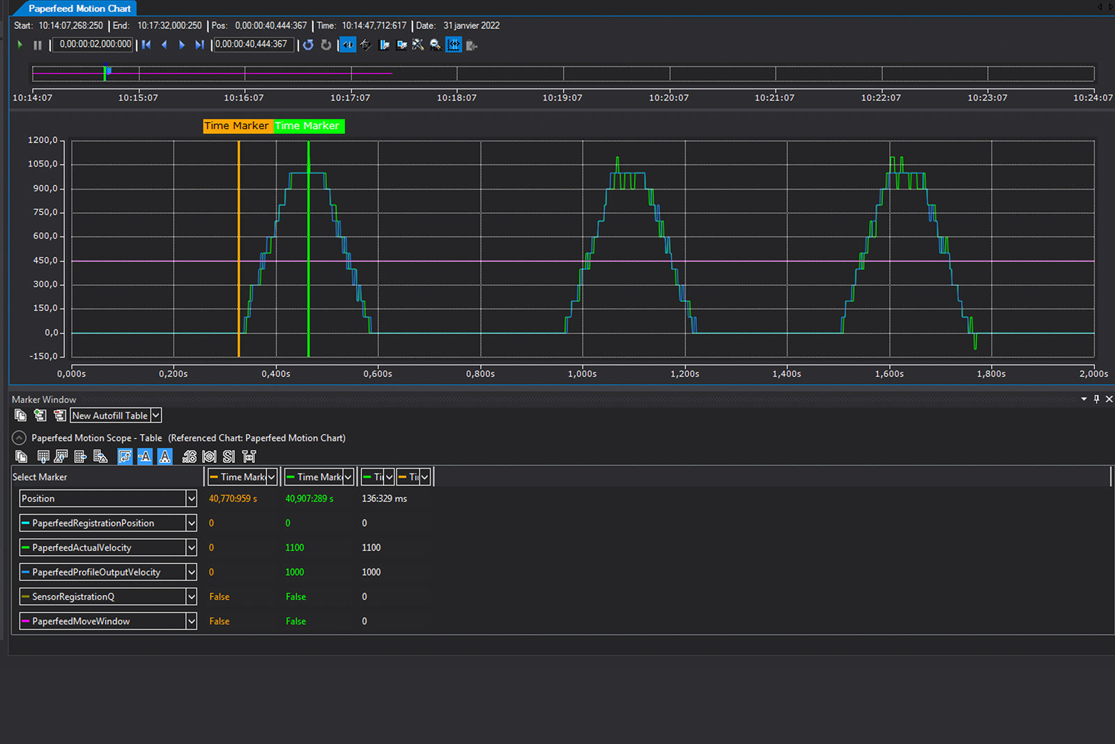
Scope Access
ith Scope View, ICON 3.0 provides managers and operators with a complete, time-based visualization of machine sensors and parameters, enabling them to quickly diagnose and fix issues. .
Some of the scopes include :
- Missing Foil
- Missing Liner
- Cap Presence
- Cap Run Out
- Discharge Cap & Vision
- Linear Tracking
- Paperfeed Motion
- Main Motor
- Upside Down
- Vacuum Push
- Web Motion
- ...
User-Access & Credentials
Access control for traceability, troubleshooting and training is now easy and intuitive, with every widget configurable by user profile. Some of the features include:
- View Widget and/or Function
- Edit Widget and/or Function
- Specific Function Level Access
- Recipe Access
- Recipe Creation
- Recipe Editing
- Additional User Creation Access
Customizable widgets
ICON 3.0 enable you to track and organize the information and KPIs that are most important for your business.
Additionaly the individual widgets are custmizeable, enabling you to include real-time vision data and imagery or adapt the HMI to your specific environment. Among the available widget are included:
- Cycles Counter / Odometer
- Tooling
- Shift/Production
- OEE
- Top Downtime
- Vision
Vision & Controls
in a Single HMI
Beyond performance, our new ICON 3.0 Controls lead in usability with a user-friedly and customizeable interface that combines Vision and Controls in a single dashboard. Quality data, recipe & user management, automated reporting and machine performance all easily accessible from one location.
SCHEDULE A DEMO
